Horizon ile ilgili diğer yazı linkleri aşağıdaki gibidir ;
Bu yazımızda Connection Server Admin Console hakkında genel bilgilerden bahsedeceğim.
Kurulumunu yaptığımız Connection server’a aşağıdaki belirtilen şekilde bağlanıyoruz.
https://connectionserverurl/admin
Aşağıdaki görselde kırmızı ile belirtilmiş 5 bölümü sırasıyla anlatacağım.

Monitor
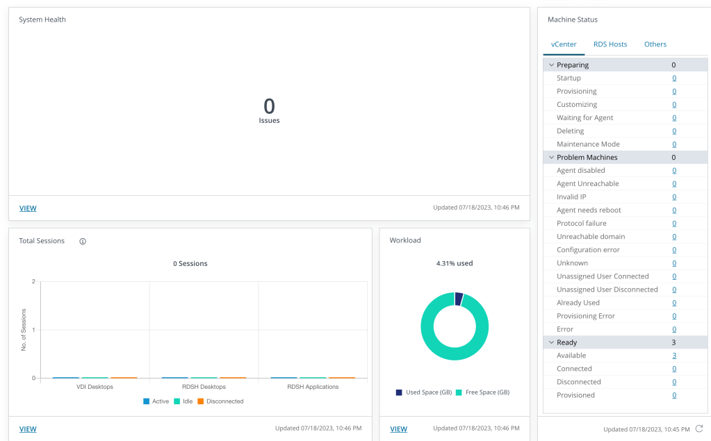
Monitor kısmına geldiğimizde aşağıdaki şekilde Dashboard,Events,Sessions,Help Desk bölümleri bizi karşılamaktadır.

Dashboard: Yapıda bulunan bütün bileşenlerin sağlık durumunu,session sayılarını ve durumlarını görebildiğimi ekrandır.

Events:Audit,failure vb event loglarını görüntüleyebildiğimiz kısım. Bu kısımda herhangi bir log görmüyorsanız event configuration kısmında bir database ayarı yapmamışsınızdır. Event Configuration ile ilgili yazıya aşağıdaki URL den ulaşabilirsiniz.
URL

Sessions:Mevcut user session bilgilerini görüntüleyebildiğimiz kısımdır.

HelpDesk:User session durumu hakkında genel durumu görebiliyorsunuz.
Session hakkında gördüğünüz uygulama vb bileşenleri kill edebilirsiniz.
Windows’un remote assitance özelliğini kullanarak kullanıcının session’ına bağlantı sağlayabiliyoruz.

Users and Groups
Bu kısımda Application yada Desktop yetkisi verilen (Entitlements) , Remote access ve Unauthenticated Access yetkilendirmelerine sahip user/group bilgilerini görebilirsiniz.

Inventory
Bu kısımda deploy edilmiş Desktop,Application,RDSH Farms ve Sanal makinelerin tamamını görebilirsiniz.

Settings
Bu kısımda connection server ayarlarını yapabilmekteyiz.

1-Servers
Servers kısmında aşağıdaki ekran görüntüsüne ulaşmaktasınız.

Servers : Bu kısımda Provisioning olarak kullanılan vCenter bilgilerini girmekteyiz.
Gateways : Bu kısımda UAG Appliance bilgilerini girmekteyiz.
Connections Servers :Bu kısımda replica connection server ve standard connection server bilgilerimizi görmekteyiz. Connection server backup,disable ve edit işlemerini bu kısımdan yapmaktayız.
Gateway Certificates:UAG sunucuların sertifika bilgilerini girmekteyiz.
App Volumes Managers :App Volume sunucu bilgilerini girebildiğimiz kısım burasıdır.
2-Domains
Bu kısımda aşağıdaki bilgileri görmekteyiz.

Domain Accounts:Provisyon işlemi yapılan sanal makinelerin domaine dahil edilme işlemini yapan user/account bilgileri girildiği kısımdır.
Connection Server:Yapıda bulunan Connection Serverların domain bilgilerini görüntüleyebilirsiniz.
Domain Bind:Multi domain kullanılması planlanan yapılarda eklenecek domain bilgileri bu kısımdan girilmektedir.
3-Certificate Management
Önceki yazılarda bahsettiğim connection serverların sertifika management kısmı buradan yapılmaktadır.

4-Product Licensing and Usage
Lisas bilgilerini girebildiğimiz ve kullanım durumunu görebildiğimiz kısım burasıdır.

5-Global Settings
Connection server general settings,Security Settings ve Client Restriction Settings bu kısımdan yapılmaktadır.

6-Registired Machines
Register edilmiş sanal makine bilgilerini bu kısımdan görebilirsiniz.

7-Administrators
Global yetkilendirme işlemleri bu sekmeden yapılmaktadır.

8-Cloud Pod Architecture
POD yetkilendirmelerinin yapıldığı kısım bu sekmededir. İlerideki yazılarımızda daha detaylı şekilde bilgilendirme yapılacaktır.

9-Event Configuration
Dashboard kısmında görüntülenen eventlerin bilgilerini tutmak için girilen Database bilgileri bu sekmededir.Ayrıca Syslog yapılandırması da bu kısımdan yapılmaktadır.

10-Global Policies
MMR,USB izinleri ve PCoIP Hardware Acceleration izinleri bu sekmeden girilmektedir.

Troubleshooting
Vmware support mühendisleri ihtiyaç duyduğunda bu kısımdan log toplanabilmektedir.
Leave a comment